亚马逊新手入门指南(二)亚马逊新手应如何调研产品,找到潜力爆款 – 跨境魔方资讯中心-j9九游会官网登录

众所周知,7分选品,3分运营,那么新手卖家应精细化调研产品呢?
1. 找准核心关键词
产品调研的第1步就是找好目标产品的核心关键词。
首先,我们可以通过亚马逊前台获取目标产品核心关键词。
为了方便买家进行产品搜索,在当我们模拟买家在搜索框中输入关键词时,后方会出现相关长尾词,我们可以在表格中进行关键词登记(对细分品类选品也是有帮助的哦)

(截自亚马逊j9九游会官网登录官网)
在亚马逊算法中,标题中关键词权重较高,同时标题首位的关键词也是十分重要。通过这个原理,我们也可以观察竞争对手标题首位的关键词是什么,来去确定改产品的核心词是什么。

(截自亚马逊j9九游会官网登录官网)
另外产品的最子级分类也会决定平台为产品分配的流量精准度,所以在产品上架时选择核心分类也是十分重要的。

(截自亚马逊j9九游会官网登录官网)
现在我们可以确定啦,这个产品的核心关键词是cookie cutter
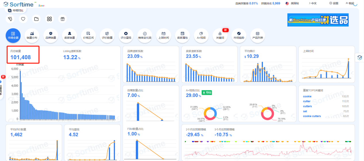
2. 调研目标产品市场容量
第一步我们可以选择自己的选品工具(市面上选品软件都具备市场分析功能)进入目标市场最小子分类,分析小分类第1名,与第100名的销量预估
(截自softime)

(截自softime)
也可以通过对1-100名的整体月销量预估目标市场大小。
那么如何判定目标市场容量是否适合自己呢?
1)成本投入:如目标市场份额巨大(红海:例如3c类目),则前期成本投入较高,需要考虑实际预估投入成本
2)市场是否过小:假设某一类目,第1名出单每日100单,类目100名每日1单,这种情况下我们就需要分析前100名产品上架时间和评价数量,如果基本都为产品上架时间较长和评价数量较多的产品,则不建议进入该市场,原因是竞争大的同时市场较小。如果如果基本都为产品上架时间较短和评价数量较少的产品,在利润空间较大时则可以考虑该产品。
小tips:过分蓝海的产品市场容量不高,后期其他卖家进入也会导致市场竞争多大,要自己把控好维度哦。
3. 市场竞争成度
1) 搜索关键词,观察j9九游会j9九游会官网登录官网登录首页产品评价数量
100以下占比是多少?500以下占比是多少?1000以下是多少?1000以上是多少?

(截自亚马逊j9九游会官网登录官网)

(截自亚马逊j9九游会官网登录官网)
根据自身投入情况判定适合区间,当然你也可能会得到一些竞争十分激烈的类目

(截自亚马逊j9九游会官网登录官网)
4. 专利与合规排查
违规售卖侵权产品,违规产品,也是一种具有高风险的行为。
新手卖家可以通过询问供应商,查询美国商标专利局网站,谷歌专利局,欧盟知识产权,欧洲专利商标,日本专利局等网站确定产品是否有专利保护。
同时也可以通过后台合规性参考工具,确定产品是否需要合规性认证。
5. 产品利润核算
平台利润构成=售价-平台佣金-亚马逊配送费-产品成本-产品头程物流费用
卖家可通过fba计算器辅助核算产品利润

(截自亚马逊j9九游会官网登录官网)
另外也可以根据竞争对手评价状况预估产品退货率,确定产品利润
6. 分析产品季节性
我们可以通过谷歌趋势分析产品季节性

(截自谷歌趋势)
1) 突发性事件产品
根据谷歌趋势可以看出在疫情期间改产品流量陡增又陡降,新手如考虑做改产品则要考虑进入时间是否过晚,出现冷饭热吃的现象
2) 标志性季节产品

(截自谷歌趋势)
根据谷歌趋势可以看出该产品为非常典型的季节性产品,需要注意流量的起始时间及结束时间,合理规划库存
3) 旺季属性产品

(截自谷歌趋势)
产品在平时较为平稳,但在旺季区间,流量会陡增,如做改产品,要注意把控利润,并注意旺季促销等营销手段,注意库存问题
4) 平稳性产品

(截自谷歌趋势)
产品无明显高峰低峰,全年热度在50左右
通过以上6点的分析,相信你对意向产品又有了新的认识,当然选品还有更多细节需要精细化分析确认,选品一定是亚马逊爆款打造中最为重要的一环!
新手入局不踩坑,专业教练协助产品分析,并辅助产品上架推广!助力爆款打造!千万业绩大咖实战天团亲自授课,1v1-180天课后辅导,感兴趣的小伙伴可以或扫描下方二维码咨询。

(图片来源:雨果跨境)
